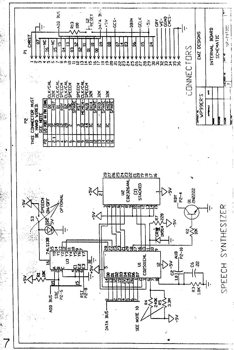
Zeno Board


I don't know a lot about the Zeno Board, but I have had several request to post it so here it is.